In the world of web hosting, speed, uptime, and automation make the difference between happy clients and constant support tickets. One piece that often gets overlooked? DNS — the foundation of every website, email service, and online presence.
If your DNS isn’t fast, redundant, and automated, you’re leaving your customers (and your business) vulnerable.
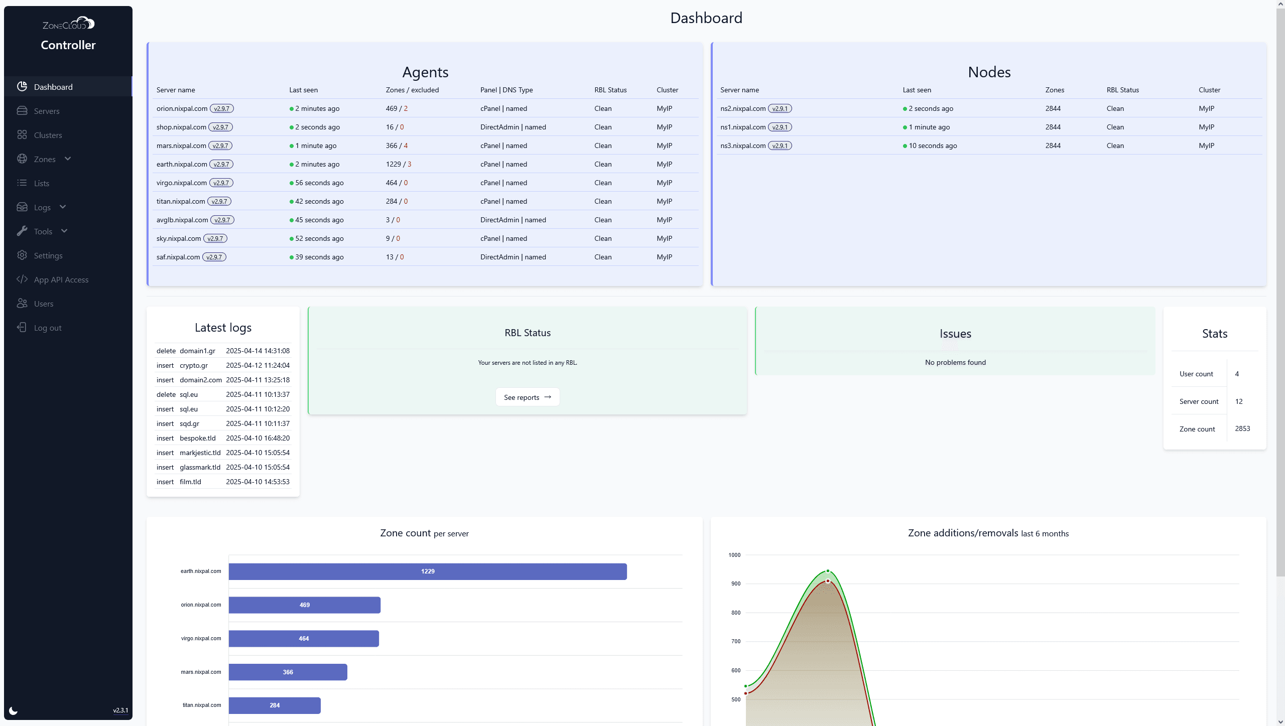
That’s why smart hosting companies are switching to the ZoneCloud DNS Cluster — a globally-distributed, resilient, and feature-rich DNS system built for hosts, by hosts.
🔥 What is the ZoneCloud DNS Cluster?
ZoneCloud’s DNS Cluster is a high-availability DNS system that automatically syncs DNS zones across multiple globally-distributed nodes. It’s designed to integrate with your hosting environment — cPanel, DirectAdmin, Virtualmin, WHMCS, and even your custom setups.
Think of it like having your own Anycast-style DNS network, but without the headaches of managing DNS replication, zone files, or individual servers.
✅ Why Hosting Companies Love ZoneCloud DNS
Here’s how it can level up your business:
Globally-Distributed DNS Cluster: DNS zones are automatically replicated across multiple nodes around the world.
Real-Time Zone Propagation: Instant replication means no delays in DNS updates.
Centralized Zone Management: One dashboard for all your DNS zones across all panels.
Advanced Domain Ownership Lookup: Find domain owners even if they’re not in WHMCS (resellers, addon domains, parked domains — all tracked).
Duplicate Domain Detection: Avoid DNS conflicts and errors during provisioning or migrations.
Pain-Free Migrations & Transfers: Move clients between servers without touching their DNS.
WHMCS Plugin: View all domains, their owners, and the server they belong to — in one place.
Built-In RBL Checker: Know instantly if your servers are blacklisted and take action fast.
Panel Agnostic: Works with cPanel, DirectAdmin, CyberPanel, Virtualmin, and even bare-metal or custom setups.
White-Label DNS Support: Offer vanity nameservers under your own brand.
Security-Focused: Built-in DNSSEC, rate limiting, DDoS protection, and GDPR-compliant infrastructure.
🆚 Why ZoneCloud is Better Than cPanel DNSOnly or scripts
❌ The Problem with Traditional DNS Clusters
cPanel DNSOnly only supports cPanel.
Other DNS Clusters requires community scripts and maintenance.
Neither supports multi-panel environments.
No centralized visibility across a mixed hosting infrastructure.
✅ ZoneCloud Solves All That
ZoneCloud supports every panel — and even mixed environments. Whether you’re scaling, migrating, or managing dozens of servers, you’ll have one DNS system that rules them all.
🛡️ Hosted, Ownable Infrastructure — Not a SaaS Trap
ZoneCloud is not just another DNS SaaS.
You own and manage your infrastructure — no third-party clouds, no lock-in.
GDPR-compliant and focused on privacy by design.
You always know where your data lives and how it’s handled.
Export your zones anytime — you’re always in control.
Compare that to third-party services like BunnyNS or Cloudflare that may host on someone else’s cloud, limit control, and potentially lock you in long-term.
Final Thoughts
ZoneCloud gives you:
Better uptime
Smarter automation
Safer, centralized DNS
Seamless scaling
All while giving you full control over your data, privacy, and branding.
If you’re ready to take DNS seriously — and treat it as the foundation of your hosting business — there’s no better time to get started.


